Logo
TaskInfo - Information and Resources

TaskInfo - Information and Resources

Nhà phát hànhIgor Arsenin
Yêu cầuWindows 95/98/Me/2000/XP/2003/Vista/Server 2008/7/NT 4
Dung lượng2,8 MB
Lượt tải4
Giới Thiệu Chi Tiết

TaskInfo: Công cụ giám sát và quản lý hệ thống toàn diện

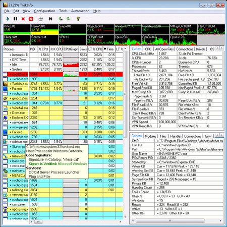
TaskInfo là một tiện ích mạnh mẽ, tích hợp và nâng cao các chức năng của Task Manager cùng các công cụ System Information. Phần mềm này cung cấp khả năng theo dõi trực quan, cả bằng văn bản lẫn hình ảnh, nhiều loại thông tin hệ thống khác nhau trên các phiên bản Windows như 95, 98, ME, NT 4.0, 2000, XP, 2003 Server, WinXP 64 bit và Server 2003 64 bit, theo thời gian thực.

Thông tin chi tiết về chương trình và tiến trình

TaskInfo cung cấp thông tin đầy đủ về các chương trình đang chạy và các thread, bao gồm cả các thread VxD ở ring0. Các thông tin này bao gồm:

  • Các ứng dụng có xu hướng chạy ẩn, như worm, keylogger và phần mềm gián điệp.
  • Tất cả các thread (cùng với các chi tiết như địa chỉ bắt đầu và Call Stack với Symbolic Information).
  • Mức sử dụng CPU (hỗ trợ đa CPU).
  • Mức sử dụng bộ nhớ.
  • Tần suất lập lịch.
  • Đường dẫn file.
  • Các file đã mở và quản lý.
  • Các module được tải (DLLs,…).
  • Dòng lệnh.
  • Các biến môi trường.
  • Thông tin phiên bản.
  • Các kết nối mạng.
  • Và nhiều thông tin hữu ích khác.

Thông tin hệ thống chuyên sâu

TaskInfo còn cung cấp các thông tin quan trọng về hệ thống:

  • Tổng mức sử dụng CPU (hỗ trợ đa CPU).
  • Tổng mức sử dụng bộ nhớ (bộ nhớ vật lý, bộ nhớ ảo,…).
  • Tất cả các ứng dụng và thread đang chạy.
  • Chuyển đổi thread và số lần ngắt.
  • Tốc độ đọc/ghi dữ liệu trên đĩa.
  • Tốc độ kết nối Modem (nếu có).
  • Tất cả các file đang mở.
  • Tất cả các ổ đĩa đang mở.
  • Tất cả các kết nối UDP, TCP/IP đang mở.
  • Tất cả các kết nối RAS, VPN và Dial-Up đang mở.
  • Tốc độ mạng client/server.
  • Chi tiết về hệ điều hành và CPU.
  • Và nhiều thông tin khác.

Hiển thị thông tin trực quan

Nhiều loại thông tin được hiển thị dưới dạng hình ảnh, tương tự như ứng dụng AbpMon, bao gồm:

  • Thời gian hệ thống khởi động.
  • Tên network của máy tính.
  • Tên người dùng đang đăng nhập.
  • Thư mục hệ thống Windows/system trên đĩa.
  • Tên Host.
  • Trạng thái AC/Battery (nếu có).
  • Và nhiều thông tin khác.

Thông tin chi tiết về CPU

TaskInfo cung cấp thông tin chi tiết về CPU:

  • Nhà sản xuất (AMD, Intel,…).
  • Loại CPU (Pentium III, Athlon,…).
  • Tần số hoạt động.
  • Kích thước L1/L2 cache.
  • Hỗ trợ FPU.
  • Hỗ trợ MMX/SSE.
  • Hỗ trợ 3DNow!.
  • Và nhiều thông tin khác.

Các chức năng quản lý hệ thống

TaskInfo cho phép người dùng:

  • Mở, đóng hoặc kết thúc ứng dụng.
  • Ngắt ứng dụng nhanh chóng.
  • Ngắt thread nhanh chóng.
  • Tạm ngừng và phục hồi các ứng dụng đang thực thi.
  • Tạm ngừng và phục hồi các thread đang thực thi.
  • Thay đổi mức ưu tiên cho ứng dụng.
  • Duy trì mức ưu tiên liên tục.
  • Tìm kiếm các chuỗi có thể in được trong Process Modules.
  • Sử dụng Google để tìm kiếm thông tin về Process.
  • Định vị và sửa lỗi các process.
  • Đưa các process lên hàng đầu.
  • Ngắt toàn bộ process.
  • Tìm kiếm các file và Dll đang mở.
  • Làm sạch bộ nhớ vật lý.
  • Làm sạch file cache.
  • Khởi động lại hoặc tắt hệ thống.
  • Buộc restart/shutdown.
  • Xử lý từ command line.

Phát hiện các vấn đề tiềm ẩn

TaskInfo có thể giúp phát hiện các vấn đề tiềm ẩn của hệ thống:

  • Bộ nhớ ảo thấp.
  • Nguồn GDI/USER thấp.
  • Quá nhiều mục GDI/USER.
  • Quá nhiều cửa sổ được tạo.
  • Quá nhiều thao tác với Win32 đang mở.
Từ khóa liên quan

Đánh giá từ người dùng

ID: TaskInfo - Information and Resources
5.0

2 nhận xét

5
100%
4
0%
3
0%
2
0%
1
0%

Tải xuống tập tin

Link Chính Thức (Tốc độ cao)