
Acunetix là một trình quét bảo mật web được thiết kế dành cho các tổ chức và doanh nghiệp . Công cụ này hỗ trợ xác định và khắc phục các lỗ hổng bảo mật tiềm ẩn trên toàn bộ nội dung web quan trọng.
Với Acunetix, việc bảo vệ các ứng dụng và trang web của bạn trở nên dễ dàng hơn. Phần mềm này giúp bạn chủ động ngăn chặn các cuộc tấn công mạng, bảo vệ dữ liệu khách hàng và duy trì uy tín thương hiệu.
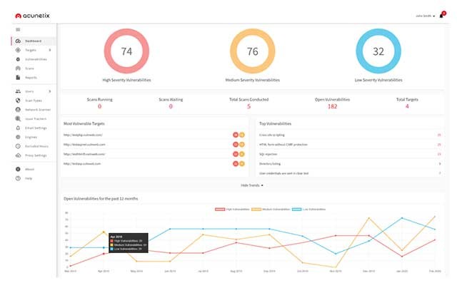
Acunetix không chỉ đơn thuần là một công cụ quét, mà còn là một giải pháp toàn diện, cung cấp thông tin chi tiết về các lỗ hổng, mức độ nghiêm trọng và hướng dẫn khắc phục cụ thể.

Việc sử dụng Acunetix giúp giảm thiểu rủi ro bảo mật, tiết kiệm chi phí và thời gian cho việc khắc phục sự cố, đồng thời đảm bảo tuân thủ các tiêu chuẩn bảo mật quốc tế.
Acunetix là một phần mềm bảo mật tự động, được thiết kế để đánh giá mức độ an toàn của các trang web. Quá trình này được thực hiện thông qua việc quét và xác định các lỗ hổng bảo mật tiềm ẩn, bao gồm SQL Injection, Cross-site Scripting (XSS) và các điểm yếu khác có thể bị khai thác.
Về cơ bản, Acunetix có khả năng quét mọi trang web hoặc ứng dụng web mà bạn có thể truy cập thông qua trình duyệt web, sử dụng các giao thức HTTP/HTTPS.

Acunetix mang đến một giải pháp toàn diện và khác biệt để phân tích cả ứng dụng web được xây dựng riêng và các ứng dụng web có sẵn. Phần mềm này hỗ trợ phân tích các ứng dụng sử dụng JavaScript , AJAX và công nghệ Web 2.0.
Công cụ thu thập thông tin mạnh mẽ của Acunetix có thể tìm kiếm và xác định hầu hết mọi loại tệp trên hệ thống.

3 nhận xét


